Flypass, una compañía líder en soluciones de movilidad, tenía el reto de escalar su operación sin dejar de lado el control de su ecosistema tecnológico. La falta de visibilidad y monitoreo proactivo podría llegar a impactar la continuidad del servicio, generando incidentes inesperados y una gestión reactiva.
De la mano de Quind se hizo posible transformar este desafío en una ventaja competitiva. Implementamos una solución de Observabilidad 360 con DevOps, que integró monitoreo inteligente sobre infraestructura, servicios, flujos de datos y métricas de negocio, brindando visibilidad unificada y alertamiento proactivo.
El resultado: una operación ágil, resiliente y optimizada, lista para soportar el crecimiento del negocio.
Flypass se encontraba en un punto crítico: su plataforma tecnológica debía soportar un crecimiento acelerado, pero la ausencia de monitoreo integral dificultaba la identificación y prevención de fallos.
LOS PRINCIPALES DESAFÍOS INCLUÍAN:
• Visibilidad limitada: falta de monitoreo unificado que permitiera identificar anomalías en tiempo real.
• Reacción tardía ante incidentes: los equipos debían realizar un gran esfuerzo para poder identificar los problemas, lo cual podía suceder cuando ya habían afectado la operación.
• Altos costos operativos: recursos desperdiciados en tareas manuales de resolución de fallos.
• Impacto en la experiencia del usuario: tiempo de inactividad y fallos intermitentes que afectaban la confianza en la plataforma.
La solución no era solo tecnológica, sino estratégica. Flypass necesitaba un enfoque moderno de observabilidad, alineado con su crecimiento y visión de innovación.
Con una visión centrada en la excelencia operativa, Quind implementó un modelo integral de Observabilidad 360, monitoreando tanto servicios como recursos de infraestructura dando una visibilidad completa sobre los servicios de Flypass.
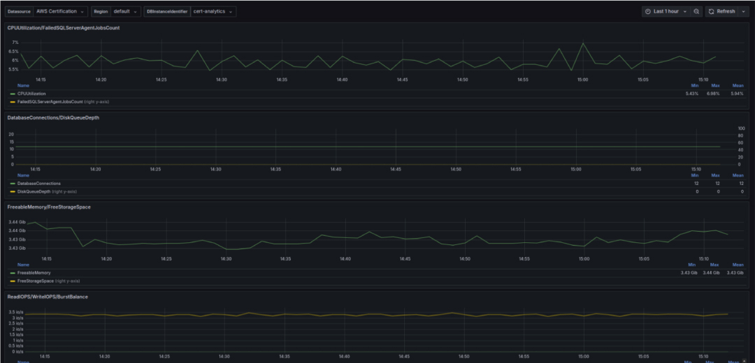
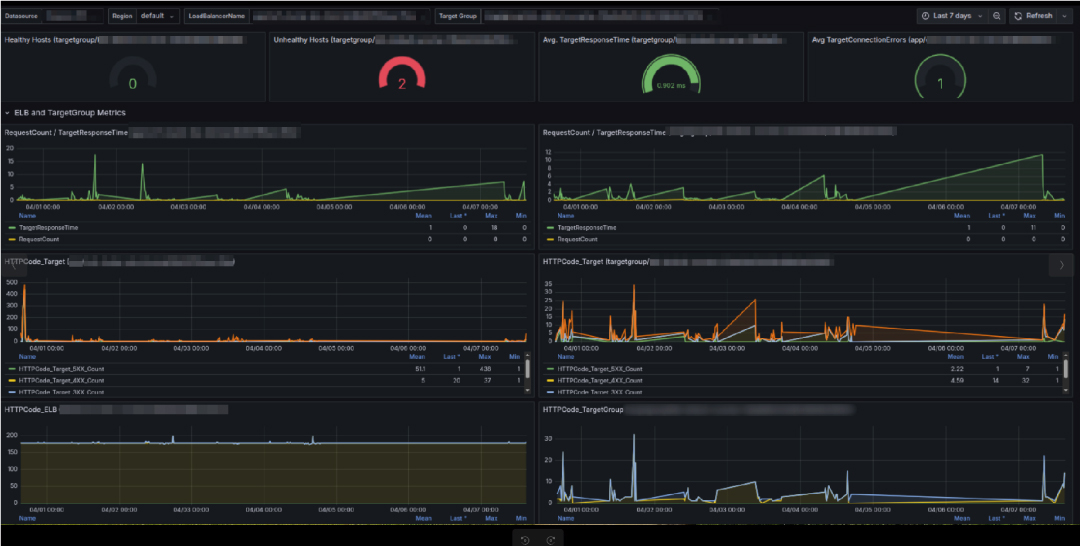
• Recursos principales de AWS: el stack implementado ha permitido monitorear cada uno de los recursos desplegados en la nube tanto BD, clúster de Kubernetes y Load Balancers que permiten medir el comportamiento de la infraestructura base de los servicios.de innovación.
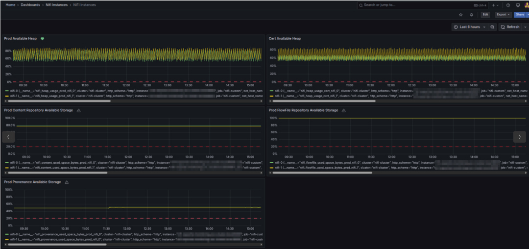
• Recursos adicionales: además del monitoreo tradicional de servicios contenerizados, se incorporó visibilidad sobre componentes críticos del ecosistema de datos como Apache NiFi, Kafka y AWS Glue. Esta integración permitió trazabilidad y alertamiento sobre flujos de datos complejos, procesamiento de eventos y orquestación de cargas, aspectos clave para mantener la operación de Flypass bajo control.
• Métricas personalizadas para servicios: se habilitaron métricas personalizadas para los servicios de Flypass, logrando monitorear métricas importantes para el negocio. El aprovisionamiento de estas métricas puede ser realizado directamente por los equipos responsables de los servicios y queda disponible en los tableros de Grafana, permitiendo visibilidad a aquellos que tienen contexto de cada componente.
Esta solución no solo resolvió los problemas actuales, sino que sentó las bases para una operación escalable y resiliente en el futuro.
La transformación tecnológica de Flypass con Observabilidad 360 trajo consigo visualización sobre los servicios core de la organización, permitiendo mejorar en gran medida el impacto a los usuarios finales.
• Trazabilidad Full Stack: la trazabilidad full stack abarca logs, métricas y traces desde los microservicios hasta los pipelines de datos (NiFi, Kafka, Glue) y la infraestructura subyacente, permitiendo a los equipos detectar cuellos de botella o fallos con mayor precisión.
• Reacción tardía ante incidentes: reducción del tiempo de reacción gracias a notificaciones en tiempo real en diferentes canales como slack, correo y sms.
• Alertamiento proactivo y predictivo: visualizar en tiempo real el uso efectivo de los recursos en la nube, facilitando el ajuste fino del aprovisionamiento. Esto se traduce en una mejora en la eficiencia operativa y una reducción de los costos.
• Reducción de costos: el costo asociado al procesamiento de métricas se vio disminuido en un 60% comparado con el valor máximo pagado anteriormente a diferencia de la solución anterior.
De una gestión reactiva a una operación predictiva. Ahora, Flypass anticipa problemas antes de que sucedan, asegurando estabilidad, eficiencia y crecimiento sostenido.







La implementación de Observabilidad 360 con DevOps en Flypass marcó un antes y un después en la gestión de sus servicios. La sinergia entre tecnología, automatización y visión estratégica permitió convertir este desafío en una ventaja competitiva y habilitar la toma de decisiones de manera proactiva basado en comportamientos anómalos de los servicios que soportan el Core de la compañía.
En Quind, creemos que la observabilidad no es solo monitorear datos, sino empoderar a los equipos de TI para tomar decisiones inteligentes, optimizar costos y garantizar la continuidad del negocio.
¿Tu empresa está lista para transformar su infraestructura tecnológica y operar con total visibilidad?
«La solución de Observabilidad 360 nos ha venido permitiendo la toma decisiones de manera proactiva basado en comportamientos anómalos de los componentes y servicios que soportan el Core de la compañía para generar un performance adecuado y ofrecer una mejor experiencia a nuestros usuarios finales y aliados, el acompañamiento y apoyo en la implementación con Quind facilito que se lograra habilitar la solución de Observabilidad 360 en un muy pocas semanas lo que facilito la adopción en los diferentes equipos de Tecnología de una manera muy holística.»
Ricardo González García – Cloud Infrastructure Lead Flypass

En Quind.io cuidamos tu experiencia Utilizamos cookies para entender cómo navegas en nuestro sitio y personalizar tu experiencia tecnológica. Al aceptar, nos permites mejorar nuestras funciones y ofrecerte contenido a tu medida. Puedes retirar tu consentimiento en cualquier momento.
Para conocer más, accede a nuestra política de cookies.